[无线路由器] 流量监控功能介绍
注意:不同版本和型号的固件功能也会有所差异
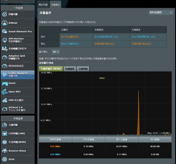
流量监控功能用来监控以下网络连接方式的传入与传出封包:


1. 电脑通过有线或无线连接路由器网络,开启浏览器输入路由器LAN IP 或路由器网址 http://www.asusrouter.com 进入路由器登录页面。

更多内容请参考[无线路由器] 如何进入无线路由器管理页面?(ASUSWRT)
2. 输入路由器账号和密码后,点击登录。
注意: 若您忘记您设置的账号密码,需要将路由器恢复为出厂默认状态后再重新设置密码。
更多内容请参考[无线路由器] 如何进入无线路由器管理页面?(ASUSWRT)
3. 点击 [Traffic Analyzer流量分析] >> [流量监控]

注意:来自互联网的数据封包几乎相等于传送至有线与无线设备的封包总和。
以下画面为使用流量监控进行实时监控的示例。在此画面中,互联网与无线(5 GHz)活动显示为相似的波动。无线路由器作为互联网与连接到网络的设备之间的网关,当路由器收到来自网络设备的请求时,它会从互联网请求等量的数据。路由器处理的网络活动几乎等同于网络中无线与有线设备的活动总和。

此外,你也可以选择执行 "流量监控" 的时间
常见问题
Q1. 启用双线路时, WAN 统计信息无法正确记录接收/传送流量?
A1. 流量监控不能单独显示 首选WAN/第二WAN,只会记录路由器正在使用的线路,不能同时监控两个线路, 所以在双线路设置为"负载均衡"模式时,流量监控不会记录, 只会在"故障转移"模式时才会记录流量.
如何获取(Utility / Firmware)?
您可在华硕下载中心取得最新的软件、手册、驱动程序和固件。
如果您需要有关华硕下载中心的更多信息,请参考此链接。
相关知识
[无线路由器] 流量监控功能介绍
无线路由器基本配置(六)——11n无线路由器家长控制功能应用举例
替代家庭宽带无线网:探索流量超人5G路由器的无限可能
网络流量和无线网络
wifi流量监控软件下载
无线路由器使用全指南:优化设置提升网络体验
基于DIGIMESH无线传感器网络的室内空气质量监测系统
如何安全使用无线路由器?看这里!
提升家居网络质量与安全性:路由器设置全攻略
无线路由器使用指南:设置、优化与故障排除全攻略
网址: [无线路由器] 流量监控功能介绍 https://m.trfsz.com/newsview1750561.html